成都db真人电竞官网科技发展有限责任公司欢迎您!客服热线:88888888473   公司电话: 88888888
产品中心

RTO蓄热高温焚烧

双塔蓄热式热氧化炉(2T-RTO系列)

应用行业:
汽车零部件、新能源汽车、整车、电动车、机械喷漆、涂装涂布、化工、农药、树脂、EPS、光学膜、反光材科、广告材料、PET膜、特种胶带、烫金膜、锂电池生产、半导体制造、制药厂、食品、电子、TFT/LCD、家具、印刷包装、铝涂装、机械制造、制罐印铁等大风量、中低浓度行业。多与沸石浓缩转轮配套处理低浓度废气领域。 

处理对象:
苯、甲苯、二甲苯、三苯、烃、醇、醚、酚、酮、酯等VOCs有机废气
产品特点:
●利用蓄热技术的流向变换燃烧技术提高了热能的利用效率,热回用效率可达95%以上;
●因采用的是高性能蓄热体,废气处理彻底,高效节能,环保达标;
●额定净化流量选择范围宽; 处理风量可从3000-80000N/h无二次污染。燃烧完全,热量使用率高;
●采用分级燃烧技术,蓄热室内温升均匀,换热效果好,处理效率>95%以上:
●热能可回收利用,降低了产品的运营成本,故障率低。产品实现远程调控,零距离维护监控付燃烧器为最大输出;Nm公出正常运行时根据废气以上时,燃即可维持监控;
●燃料耗量:启动时燃烧器为最大输出;正常运行时根据废气浓度确定,当浓度>2000mg /Nm3以上时,燃即可维持炉膛的热平衡,零能耗。


三塔蓄热式热氧化炉(3T-RTO系列)
应用行业:
机械喷漆、农药、树脂、EPS、光学膜、反光材料、广告材料、PET膜、特种胶带、烫金膜、锂电体制造、制药厂、食品、电子、TFT/LCD、印刷包装、汽车涂装、汽车零配件、铝涂装、家具喷漆、制罐印铁、造船等多领域应用较为成熟,尤其是大风量、中低浓度场合,等大风量、中低浓度行业。多与沸石浓缩转轮配套处理中、低浓度废气领域。
处理对象:
苯、甲苯、二甲萃、三苯、烃、醇、醚、面、酮、酯等VOCs有机废气
产品特点:
●利用高效性能双密封提升阀,外泄漏率为0,确保整个系统的处理效率可达99%以上;
●因采用的是高性能进口蓄热体,废气处理更彻底,高效节能,环保达标;
●额定净化流量选择范围宽:处理风量可从3000-100000Nm/h,燃烧完全,无二次污染,换热效率高;
●采用分级燃烧技术,蓄热室内温升均匀,换热效果好,处理效率大于99%以上;
●热能回收利用,降低了产品的运营成本,故障率低,产品实现远程调控,零距离维护监控;
●堪料耗量:启动燃烧器为最大运输,正常运行时根据废气浓度确定,当浓度>2000mg/Nm3以上时,燃即可维持炉膛的热平衡,零能量。



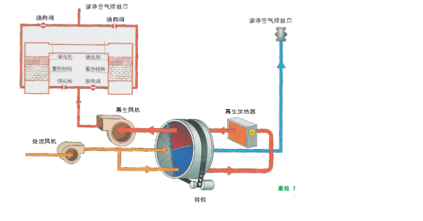
旋转蓄热式热氧化炉(R-RTO系列)
应用行业:
汽车零部件、新能源汽车、整车、电动车、机械喷漆、涂装涂布、化工、农药、树脂、EPS、反光材料、广告材料、PET膜、食品、电子、TFT/LCD家具、印刷包装、铝涂装、 机械制造、制罐印铁等大风量、中低浓度行业。多与沸石浓缩转轮配套处理低浓度废气领域。
处理对象:
苯、甲苯、二甲苯、三苯、烃、醇、醚、酚、酮、酯等VOCs有机废气
产品特点:
●处理风量从2000-50000Nm/h,因采月高效的旋转阀,旋转转子进行旋转,改变;
●气流方向,变频驱动;
●处理效率在98%以上,热能回收率95%以上;
●旋转阀连续运转,气流顺畅,噪声小,设备负荷变动少,寿命长;
●结构紧凑,设备简易,占地面积小;
●驱动部位和蓄热体使用半永久性材料,维保费用低。单阀控制简单,系统运行稳定;
●无接触气密封设计,齿轮传动,耐用,蓄热体间歇性蓄热放热,相对寿命长。


畜恐式惟化氧化燃烧炉(3T-RTO系列



应用行业:
机械喷漆、农药、树脂、EPS、光学膜、反光材料、广告材料、PET膜、特种胶带、烫金膜、锂电体制造、制药厂、食品、电子、TFT/LCD、印刷包装、汽车涂装、汽车零配件、铝涂装、家具、造船等多项领域应用较为成熟,尤其是大风量、中低浓度场合,等大风量、中低浓度行业。多与沸石处理低浓度废气领域
处理对象:
苯、甲苯、二甲苯、三苯、烃、醇、醚、面、酮、酯等VOCs有机废气
产品特点:
●可同时去除多种污染物,具有工艺流程简单、设备紧凑、运行可靠等优点;
●具有净化效率高,一般均可达98%以上;
●具有运行费用低的优点,其热回收效率一般均可达95%以上;
●整个过程无废水产生,净化过程不产生NOX等二次污染;
●RCO净化设备可与烘箱配套使用,净化后的气体可直接回用到烘箱加热设备,达到节能减排的目的。



工业有机废气焚烧炉(RTO)
涂装行业治理方案
●废气特点: 大风量、低浓度
●治理方案:前处理+沸石转轮浓缩+旋转式RTO
●余热回收方式:热风回热
●治理目的:达标排放+免费供热
石化行业治理方案
●废气特点:浓度多变、成分复杂
●治理方案:防腐蚀、高安全性RTO
●治理目的:达标排放



蓄热式热力氧化(RTO)焚烧炉
RTO概述 

蓄热式热力氧化炉是将高温氧化与蓄热相结合的一种有机废气处理设备,是一 种高效有机度气治理设备。与传统的催化燃烧,直燃式热氧化炉(TO)相比,具有热效率高(≥95%)、运行成本低、能处理大风量中低浓度废气等特点,浓度稍高时,还可进行二次余热回收,大大降低生产运营成本。
RTO工艺原理
RTO的原理是在高温下将废气中的有机物(VOCs)氧化成对应的二氧化碳和水,从而净化废气,并回收废气氧化分解时所释放出来的热量,三室RTO废气分解效率达到99%以上,热回收效率达到95%以上。RTO主体结构由燃烧室、蓄热室和切换阀等组成。根据客户实际需求,选择不同的热能回收方式和切换阀方式。
有机废气经过蓄热室时被加热到760℃以上,使废气中的VOCs在氧化室内氧化分解成CO3和H2O。氧化产生的高温气流经特制的陶瓷蓄热体,使陶瓷体升温而“蓄热”,此“蓄热”用于预热后续进入的有机废气,从而节省废气升温的燃料消耗。陶瓷蓄热体应分成两个(或两个)以上的区或室。每个蓄热室依次经历蓄热一放热-清扫等程序,周而复始,连续工作。蓄热室“放热”后应立即引入已
处理合格的洁净排气的一部分对该蓄热室进行清扫(以保证VOCs去除率在95%以上),只有待清扫完成后才能进入“蓄热”  程序,否则残留的VOCs随烟气排放 
到烟囱从而降低处理效率。



工业有机废气焚烧炉(RTO)
性能特点:
●去除效率高,一般二室RTO去除率>95%,三室RTO去除率>99%;
●蓄热效率>95%;
●使用寿命高,自动化程度高,维修保养方便;
●处理性能好,适用不同组分不同浓度的有机废气。
5、化工、石油、天然气加工(卤化挥发性有机化合物、有机化学、农药)
6、橡胶及轮胎生产;
7、废气含有对催化剂有毒性的物质(例如:水银、铅、锡、锌等金属蒸汽和磷、磷化物、砷等存在,随着时间的增加,覆盖在催化剂表面,使催化剂失去活性;卤素和多量的水蒸气的存在,会使催化剂暂时失去活性)。
8、和沸石转轮联合使用,可以适应多种气源。
适用行业
1、油漆、涂装、印染行业;
2、乙醇、生物燃料、食品加工行业;
3、复合材料(玻璃纤维、苯乙烯、甲醛)
4、油墨、印刷、包装行业;



双虎家私
双虎家私专业生产、开发中高档次系列产品的办公家具企业。公司所生产的产品选料考究,质地优良严格照现行国家标准生产,并以专业化的生产、系列化的产品、专业的设计、优质的售后服务以及因特网营销服务体系从事经理管理,为政府、企事业、金融机构、大中院校、宾馆酒店等承接全方位的家具设计制作配套服务。
双虎家私RTO催化燃烧设备由我公司规划、设计、生产、安装,感谢双虎家私的信任。









相关产品推荐

在线客服 :     服务热线:88888888473  座机:88888888  手机:88888888473  电子邮箱: 88888888

公司地址:温江区浩旺工业园旺明路一号

     企业简介 db真人电竞官网环保(成都)

微信二维码 微信二维码
Copyright © 成都db真人电竞官网科技发展有限责任公司 版权所有   
备案号:****-1