成都db真人电竞官网发展有限责任公司欢迎您!客服热线:88888888473   公司电话: 88888888
产品中心

木工中央除尘系统

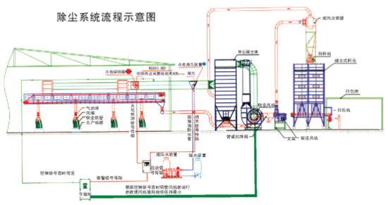
除尘器工作原理:
在工业专用吸尘风机的作用下,含尘气体经过各分支管道汇入滤袋式除尘器,大量粉尘被截留在滤袋表面,洁净的气流则通过滤袋得到净化,净化后的空气通过风机出风口排入大气或引回室内保温(针对中国北方寒冷地区)附着在滤袋表面的粉尘,则在自身重力和脉冲喷吹进行时,反向气流急剧膨胀引起振动作用下,从滤袋表面脱落,并沉降于下锥体,由排料机构及卸料装置卸出打包处理或经高压风机送至储料仓暂时储存。
除尘器使用范围:
●含烟、粉尘气体在风机的牵引力下经吸尘罩、除尘管道进入除尘器箱内。除尘器箱内根据不同的粉尘采用不同的过滤材料,对含烟、粉尘气体中的烟、粉尘进行拦裁、阻隔、除静电、沉降处理。使含烟、粉尘气体过滤后得以净化,同时采用脉冲清灰方式。清除附着于防静电滤袋表面的烟、粉尘使滤袋再次恢复过滤功能,清烟、粉尘时不停机,不影响生产。具有除烟、粉尘效率高(除烟、粉尘效率≥99.5%,烟、粉尘排放浓度<80mg/m³),适应范围广,无二次污染和维护方便等优点。
●采用不同过滤材料可用于处理常温、商溫、腐蚀性等合烟、粉尘气体。


在中央除尘主要应用于家具行业、木工行业等,而木工除尘是中央除尘中最常用的。






随气流向上吸附在滤袋的外表面上,经过布袋的过滤后,干净的气体进入排风室中并排到外面。
随着过滤工况的持续,积聚在滤袋外表面上的粉尘会越来越多,相应的就会增加系统的运行阻力,降低系统的除尘效率,为此,本系统配置了自动脉冲清灰装置,此套装置由脉冲控制仪、脉冲阀、速联及喷气管等组成。
根据木屑颗粒的特性,可在脉冲控制仪上设定脉冲幅度和脉冲频率。脉冲幅度和频率设定完成后,在工作过程中,系统会自动完成过滤布袋的清灰,从而大大增加形同的过滤效率并延长过滤布袋的使用寿命。
特点:
a、静音:主机安装在室外或非生活区域,室内噪音低,减少噪音污染;
b、健康:采用外循环原理,无二次污染,保护身体健康;
c、便捷:室内阀口布局合理,只需将吸尘软管插入安装后的阀门,使用极为便捷;
 
1、步深乐拼家私
 
乐拼家私专业生产、开发中高档次系列产品的办公家具企业。公司所生产的产品选料考究,质地优良严格照现行国家标准生产,并以专业化的生产、系列化的产品、专业的设计、优质的售后服务以及因特网营销服务体系从事经理管理,为政府、企事业、金融机构、大中院校、宾馆酒店等承接全方位的家具设计制作配套服务。
乐拼除尘设备由我公司规划、设计、生产、安装,感谢步深乐拼家私的信任。
 
























 





相关产品推荐

在线客服 :     服务热线:88888888473  座机:88888888  手机:88888888473  电子邮箱: 88888888

公司地址:温江区浩旺工业园旺明路一号

     企业简介 db真人电竞官网环保(成都)

微信二维码 微信二维码
Copyright © 成都db真人电竞官网发展有限责任公司 版权所有   
备案号:****-1